Projeto Campus Verde de Hong Kong para escolas primárias e secundárias
Página inicial / Projetos / Projeto Campus Verde de Hong Kong para escolas primárias e secundárias

Projeto Campus Verde de Hong Kong para escolas primárias e secundárias

O Projeto Campus Verde de Hong Kong, iniciado por um departamento do governo local, visa transformar mais de 500 escolas primárias e secundárias em Hong Kong em campi ecológicos. Com um investimento total de mais de 100 milhões de RMB, o projeto concentra-se em renovações com eficiência energética. Envolve o monitoramento e gerenciamento do consumo de energia de diversas cargas dentro das escolas, como ar condicionado e iluminação nas salas de aula, bem como circuitos em dormitórios e outros edifícios. O objetivo é criar ambientes educacionais sustentáveis ​​e energeticamente eficientes que reduzam as emissões de carbono e reduzam os custos operacionais.

Projeto Campus Verde de Hong Kong para escolas primárias e secundárias

Local do projeto: Hong Kong, China

Contate-nos
  • Visão Geral do Projeto
  • Soluções e produtos relacionados

    Soluções:
    Produtos:
    Gestão de Eficiência Energética Medidor de energia trifásico AC ADL400 Medidor de energia multifuncional CA ADL3000-E
    Solução de gerenciamento de energia IoT
    Transformador de corrente AKH-0.66/K 5A Unidade Inteligente de Transmissão de Dados AWT100



    Custo eu er Dor Poi nts

    Monitoramento do Consumo de Energia: As escolas careciam de monitorização e gestão eficazes da utilização de energia, como ar condicionado e iluminação nas salas de aula, bem como circuitos em dormitórios e outros edifícios.
    Altos custos de energia: As escolas enfrentaram elevados custos de consumo de energia, sem uma forma clara de identificar e controlar equipamentos e comportamentos que desperdiçam energia.
    Falta de tomada de decisão baseada em dados: Houve dificuldade em gerar relatórios de consumo de energia para orientar decisões e medidas de poupança de energia.


    Solução Acrel

    A Acrel forneceu uma solução abrangente de gerenciamento de energia, incluindo componentes de hardware e software:
    Hardware:
    Medidores de energia multicanal ADF400L: Esses medidores podem medir até 12 medições trifásicas ou 36 medições monofásicas de acesso direto ou 12 medições trifásicas através de transformadores de corrente. Eles são favorecidos por sua alta precisão, instalação centralizada, gerenciamento centralizado e alta flexibilidade de instalação.
    Gateway inteligente AWT100: Unidade de transferência de dados, suporte para comunicação 4G/WiFi/Ethernet/LoRa/LoRaWAN
    Programas:
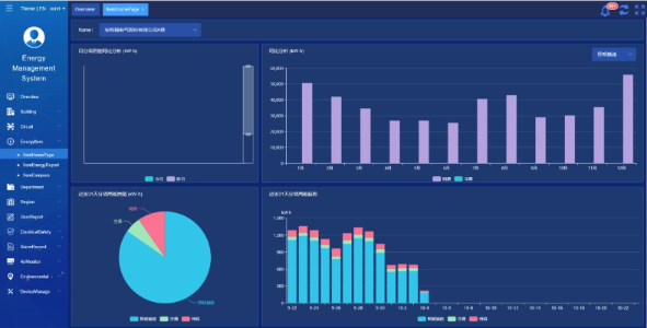
    Plataforma Acrel IoT EMS: A plataforma fornece monitoramento e análise em tempo real dos dados de consumo de energia.
    Apoia a geração de relatórios de consumo de energia, oferecendo suporte de dados para a gestão escolar tomar decisões informadas de poupança de energia.



    Resultados e benefícios do projeto

    • Melhoria da eficiência energética: Ao monitorizar e analisar dados de consumo de energia, as escolas podem identificar equipamentos e comportamentos que desperdiçam energia, permitindo medidas específicas de poupança de energia e melhorando a eficiência energética.
    • Redução de custos: A solução ajuda a reduzir os custos de energia, conseguindo operações mais sustentáveis para as escolas.
    • Tomada de decisão baseada em dados: Os relatórios de consumo de energia da plataforma fornecem suporte de dados valioso para a gestão escolar tomar decisões informadas sobre economia de energia.
    • Benefícios Ambientais: A redução do consumo de energia reduz as emissões de carbono, contribuindo para a proteção ambiental e alinhando-se com os objetivos da iniciativa campus verde.


    Instalação voada:

    ADF on site

Acrel Co., Ltd.